משרד הבריאות מעדכן את נתוני חולי הקורונה בישראל:
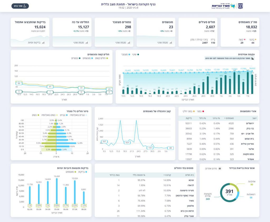
מהנתונים עולה כי מאז תחילת התפשטות נגיף הקורונה בישראל ועד היום 18,032 בני אדם אובחנו כחיוביים לנגיף הקורונה, 15,127 מתוכם כבר החלימו.125 בני אדם נדבקו היום (שני) בנגיף.
סה"כ ישנם כעת בישראל 2,607 חולי קורונה, מתוכם 29 מוגדרים במצב קשה ו-23 מונשמים.
מאתמול בחצות בוצעו 8,891 בדיקות קורונה. בירושלים אובחנו 32 חולי קורונה חדשים בשלושת הימים האחרונים, עיר השלישית ברשימה, אחרי תל אביב וירושלים, היא בני ברק – שם אובחנו ב-3 הימים האחרונים 16 חולים חדשים

רק שלא יאשימו את החרדים כי אלו אזורים עם אוכלוסיה חרדית .גם בנתניה זה חסידי צאנז .אחוז ההדבקות בחסידויות מאד גבוהה .
לסגור את בתי הספר
לסגוררררר את הבי"הס בדחיפות!!!!