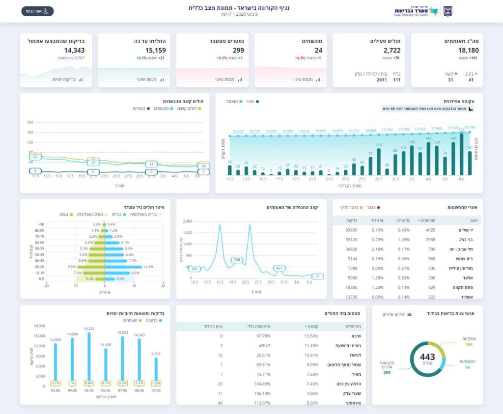
משרד הבריאות פרסם את נתוני התחלואה בנגיף הקורונה בישראל, ודיווח על נפטר נוסף מהמחלה. מניין הקורבנות עלה ל-299. 101 חולים חדשים במהלך היממה האחרונה. בכך עלה מניין הנדבקים בישראל ל-18.180.
מספר החולים הפעילים עומד על 2,722, כאשר 41 מהם במצב קשה ו-24 מונשמים.
